所谓的电动机轴承烧坏了,就是指发动机轴承在运行过程中产生了感应电动势(即轴电压),进而产生轴电流导致电腐蚀现象,对轴承造成了损坏。下面中华轴承网(简称:华轴网)给大家举例的是电动机内圈滚道出现搓板状凹痕,具有电蚀现象(如图1所示),并进一步分享电动机轴压产生原因和,电动机轴电流产生原因,以及预防轴承损坏的保护措施有哪些?
1、电动机轴压产生原因
三相交流电动机轴电压通常是由于电机磁路不平衡产生的,主要包括以下几种情况:
(1)在电动机生产过程中,电动机的定子铁心磁钢片叠装工艺不良导致定、转子沿铁心圆周方向的磁阻不均匀,产生与转轴交链的磁通,从而产生感应电动势。
(2)在电动机使用过程中,由于使用环境及电动机本身制造(刚性)问题,造成电动机定、转子空气间隙发生变化,导致磁阻改变,产生不均匀漏磁通,与转轴感应产生电动势。
(3)静电感应也会导致电动机产生轴电压。如果电动机周围存在大量高电压设备,电动机转轴可能产生感应电压。或者在与电动机配合使用的各种信号装置带电情况下,如果装置绝缘薄弱且与转轴发生接触,都会使电动机转轴产生轴电压。
2、电动机轴电流产生原因
虽然电动机轴电压很低,只有0.5~2 V,但会在电动机转轴、机座以及壳体之间形成电压通路,由于电流回路阻抗很小,因此会产生很大的轴电流P。
正常情况下,转轴与轴承间存在润滑油膜,可起到绝缘作用。对于较低的轴电压,油膜能起到绝缘保护的作用,不会产生轴电流。但当轴电压增大到一定数值,尤其是在电动机启动时,由于轴承内的润滑油膜还未稳定建立,轴电压将击穿油膜放电而形成带电回路。
当电动机轴承油膜击穿时,随着轴承温度的升高,轴承击穿点数量增加,轴承的等效电阻会减小,轴电流将轴承和转轴的金属接触点导通,由于接触点很小,电流密度很大,瞬间产生高温,使轴承局部烧榕。被烧熔的轴承合金在碾压力作用下飞佚,于是在轴承内表面产生小坑。通常由于转轴硬度及机械强度比轴承合金高,因此表现为轴承内圈滚道出现搓板样的凹痕。
3、处理措施
(1)加固电动机定子机壳与地基
通过对电动机解体检查发现,由于电动机本体强度不足,定子铁心与外壳固定牢固性差,导致电动机出现了振动及噪声。由于电动机外壳普遍采用薄钢板焊接,因此当电动机负载较大时会产生明显振动。振动波使得电动机定子机壳发生颤抖,同时伴随有较大的噪声。为解决振动和噪声问题,对电动机机壳进行了加固,以改变机壳的固有频率。在加固过程中,考虑到原电动机定子铁心和机壳的可拆卸性,将加固筋板制作成可拆卸结构,不仅有利于安装定子铁心,而且方便进行更换。
同时,对电动机的地基进行重新加固,强化其刚性,提高电动机运行稳定性。通过以上措施,可消除因电动机定、转子磁路持续变化导致的磁阻不平衡而产生感应电流造成的不利影响。改造前,后电动机定子结构分别如图2、图3所示。
(2)电动机端盖改造
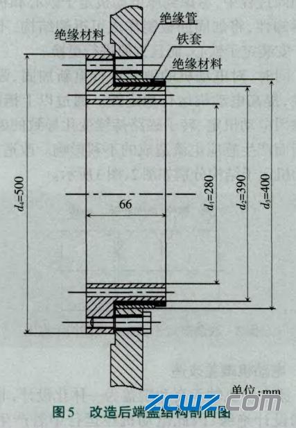
原电动机轴承套和端盖为一体化设计,非传动端未设计绝缘,因此电动机在运行中若产生轴电压,则会形成通路进而产生轴电流损伤轴承。针对该情况,对非传动端端盖进行了改造,将原轴承套更换为绝缘性能良好的由绝缘环氧树脂层包裹的新轴承套。该绝缘层能够彻底截断轴电流回路,消除轴电流对轴承的影响。改造前、后端盖结构剖面如图4、5所示。
(3)增效措施
为完全消除轴电压,也可以在电动机轴伸端与端盖之间安装碳刷,通过碳刷连接端盖与转轴,消除轴上的感应电势及轴承电位差"。
4、预防轴承损坏的保护措施
对现场电动机转轴对地电压进行测试,若出现轴电压,则按以下方案进行处理。
(1)考虑降低轴电位。在轴端安装接地碳刷,保障其可靠接地,并与转轴可靠接触,保止转细电位为零电位,以消除轴电流。
(2)切断轴电流回路。在非传动端轴承座和轴承支架处增加绝缘隔离,防止产生轴电流。
(3)检查电动机附件导线绝缘破损程度。利用检修机会检查并加强导线或垫片绝缘,避免电动机附件导线绝缘破损造成轴电流的产生。
(4)经常检查轴承座的绝缘强度。对于已采取轴承支座与轴承绝缘隔离措施的电动机来说,应定期用500 V兆欧表测量轴承座的绝缘强度,不得低于0.5 MQ。若测试数值超标,则应重新处理绝缘隔离,直至测试合格。
(5)随时掌握轴承温升状况,保持润滑油绝缘介质纯度。经常检查电动机轴承温度及轴承润滑油油质品质,根据负载、环境温度等情况及时分析轴承温升状况,查明温升原因并及时处理。对于轴瓦式电动机,如发现润滑油中含水,必须进行过滤处理,否则油膜的绝缘强度将不能满足要求,容易被低电压击穿。

圆锥滚子轴承
角接触球轴承
深沟球轴承
调心球轴承
调心滚子轴承
推力球轴承
推力滚子轴承
滚针轴承






